当前二次供水改造面临施工工期和生活用水的矛盾、老旧小区空间受限、设备无人维护、水质易受污染等挑战,与此同时,能源与人力成本上涨、市政严防二次污染、严控老旧小区改造质量等行业趋势,共同推动了对节能、紧凑且支持远程监控和自检功能的智能供水解决方案的关注。
MCG智能罐式无负压供水设备作为解决方案的核心组成部分,供水时与市政管网直接连接,由压力传感器检测管网压力并传输至控制柜内PLC,PLC根据管网压力控制变频器调节水泵的转速,在无负压条件下实现稳定增压与恒压供水。该设备运行过程中,关键参数实时上传至智慧水务二次供水管理平台,平台可实现从数据监测、故障预警到运维辅助决策的闭环管理。设备与平台的协同运行,确保供水系统的稳定智能。


节省空间
设备采用小型罐体与背负式变频器设计,结构紧凑,有效减少占地面积,可适用于老旧小区等空间受限的改造场景。
安全智能
设备提供三种配置版本,适应不同场景需求:
1.基础款|安全兜底
提供多重安全防护,具备防雷击、相序保护、温湿度控制、负压抑制及故障语音报警等功能,可有效应对雷电冲击、电源错相、柜内温湿度波动、管网负压等常见运行风险,降低设备故障概率,便于现场维护。
2.进阶款|智能扩展
支持远程监控、多功能电力数据监控、功能扩展预留、溢水报警、应急运行、爆管保护等功能,便于用户持续了解设备运行状况,并在出现异常时快速做出反应。
3.旗舰款|全场景智能
集成故障预警、能耗分析与工单运维管理等高级功能,支持远程监控和自动化运行,可通过手机或电脑实时监控设备的运行状态,获取数据和报警信息。
所有智能功能均通过智慧水务二次供水管理平台统一管理与数据运营。
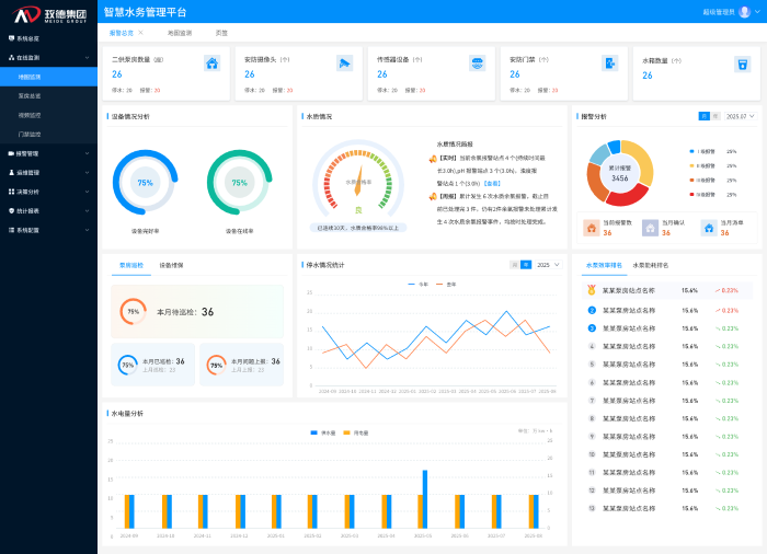
二、智慧水务二次供水管理平台功能
智慧水务平台以数据集成与分析为核心,构建了一套覆盖供水系统全流程的数字化运营体系。该体系通过实时监测、智能预警与闭环管理等功能,有效提升水务运营的透明度、效率与安全性,为管理人员提供全面的决策支持。平台主要功能包括以下方面:
运行状态集中透明
平台看板集中展示水厂与泵房位置及运行状态,实时监控压力、流量、水质等20余项指标,支持按区域、时间、设备类型多维度查询,各运行参数一目了然,直观显示设备异常位置与状态,及时发现问题并解决。

核心指标自动计算
平台自动采集并动态更新泵房数量、设备总量、服务用户等基础数据,实时计算设备在线率、水质合格率、能耗效率等关键运营指标。一键生成日/月/年运行分析报告,支持设备能效排名与对标。

故障风险提前预警
平台通过历史数据分析建立预测模型,实现设备异常、水质波动的分级预警,并支持一键生成多维度运行分析报告。可在设备完全失效前识别潜在故障,使维护人员能够提前介入处理,避免突发停机导致的供水中断,降低应急维修成本。

水质安全全程把控
平台对浊度、余氯等关键水质指标实施不间断监测,进行24小时不间断监测与记录,及时发现水质异常变化,启动相应处理流程。
优化人力资源配置
平台根据设备位置、故障类型自动分派维修任务,实时跟踪处理进度,并通过工单完成质量分析持续优化运维流程。大幅缩短工单响应时间,提升人员调度效率,且每个处理环节都有据可查,实现责任到人、过程可控。
三、解决方案服务保障体系
玫德集团依托专业技术团队,为各类用水场景提供定制化供水设备及解决方案。服务涵盖工程深化设计、现场实施支持及售后运维,确保项目长期稳定运行。
四、应用场景
智能罐式无负压供水设备与智慧水务解决方案适用于场景广泛,覆盖居住、公共与工业建筑领域,包括各类住宅楼宇、商业综合体、学校医院、工厂园区,以及对水质要求严格的食品工业,同时也是城镇老旧小区二次供水改造的适用方案。
该解决方案整合罐式无负压供水单元与智慧水务管理平台,实现对供水系统的监测、预警与运维管理。系统有助于提升运行稳定性与能效,并为二次供水改造与新建项目提供支持。